码迷,mamicode.com
首页 > 数据库 > 详细

基于InfluxDB+Grafana打造大数据监控利器--转

时间:2017-11-06 22:58:26      阅读:322      评论:0      收藏:0      [点我收藏+]

标签:table   空格   bic   包括   属性   xxx   igp   oss   tin   

这是一个大数据爆发的时代。面对信息的激流、多元化数据的涌现,我们在获取、存储、传输、理解、分析、应用、维护大数据时,无疑需要一种便捷的信息交流通道,以便快速、有效、准确地理解和驾驭这个过程。本文将通过时序数据库(InfluxDB)+Grafana的实践,来介绍如何将数据便捷地展现出来。

 

一、InfluxDB

 

开源的分布式时序、时间和指标数据库,使用Go语言编写,无需外部依赖。其中,时间序列数据库是数据格式里包含Timestamp字段的数据,比如某一时间用户上网流量、通话详单等。但是,有什么数据不包含Timestamp呢?几乎所有的数据都可以打上一个Timestamp字段。时间序列数据更重要的一个属性是如何去查询它,包括数据的过滤、计算等。

 

它有三大特性:

  • 时序性(Time Series):与时间相关的函数的灵活使用(例如最大、最小、求和等);

  • 度量(Metrics):对实时大量数据进行计算;

  • 事件(Event):支持任意的事件数据,换句话说,任意事件的数据我们都可以做操作。

 

个人认为InfluxDB的几个优点:

  • 无特殊依赖,几乎开箱即用(如ElasticSearch需要Java)

  • 自带数据过期功能;

  • 自带权限管理,精细到“表”级别;

  • 原生的HTTP支持,内置HTTP API

  • 强大的类SQL语法,支持min, max, sum, count, mean, median 等一系列函数,方便统计。

  • 自带管理界面(如下图),免插件配置。

 

技术分享

 

InfluxDB基本概念

 

1、与传统数据库中的名词做比较

 

InfluxDB中的名词

传统数据库中的概念

database

数据库

measurement

数据库中的表

points

表里面的一行数据

 

2、InfluxDB中特有的概念

 

1)Point

 

Point由时间戳(time)、数据(field)、标签(tags)组成。

 

Point相当于传统数据库里的一行数据,如下表所示:

 

Point属性

传统数据库中的概念

time

每个数据记录时间,是数据库中的主索引(会自动生成)

fields

各种记录值(没有索引的属性)也就是记录的值:温度,   湿度

tags

各种有索引的属性:地区,海拔

 

2)series

 

所有在数据库中的数据,都需要通过图表来展示,而这个series表示这个表里面的数据,可以在图表上画成几条线:通过tags排列组合算出来。

 

如下所示:

 

技术分享

 

3、InfluxDB相关API

 

InfluxDB 支持http api 方式写入数据。使用curl这个工具来模拟HTTP 请求,在实际使用中,可以将请求写入代码中,通过其他编程语言来模拟HTTP请求。

 

例如:通过HTTP API向Internet_users这张表添加数据

curl -v –XPOST "http:// localhost:8086/write?db=Internet&u=user&p=password" --data-binary "Internet_users,users=小区上网用户,mobile=移动端上网用户,users_num=56,

mobile_num=21 1493571600000000000"

 

技术分享

 

说明:

  • db=Interne是指使用Interne数据库;

  • --data-binary后面是需插入数据,其中:

  1. Internet_users:表名(measurement)

  2. tag字段:users和mobile,值分别为:小区上网用和移动端上网用户

  3. field key字段:users_num和mobile_num,值分别为56和21

  4. 时间戳(timestamp):1493571600000000000

 

这样,就向Interne数据库的Internet_users表中插入了一条数据。

 

需要注意,DB参数必须指定一个数据库中已经存在的数据库名,数据体的格式遵从InfluxDB规定格式,首先是表名,后面是tags,然后是field,最后是时间戳。tags、field和时间戳三者之间以空格相分隔。

 

InfluxDB 数据可视化工具

 

InfluxDB 用于存储基于时间的数据,比如监控数据,因为InfluxDB本身提供了Http API,所以可以使用InfluxDB很方便的搭建了个监控数据存储中心。对于InfluxDB中的数据展示,这里不得不提数据展示利器-Grafana。

 

二、Grafana

 

一个纯粹的HTML/JS应用,其功能非常强大,访问InfluxDB时不会有跨域访问的限制。只要配置好数据源为InfluxDB之后就可以,剩下的工作就是配置图表。

 

配置数据源:

 

技术分享

技术分享

 

设置查询条件:

 

技术分享

 

展示数据:

 

技术分享

 

Grafana告警功能

 

没有比”可视化“更好的一个词能来概括运维的本质,我想Grafana也是深知广大运维人员的痛处:如何用可视化数据说话? 所以Grafana在 4.0以后版本:新增报警功能(Alerting),根据官网介绍,Grafana报警方式也有很多种,常见的Email、Slack即时通讯、webhook等。

 

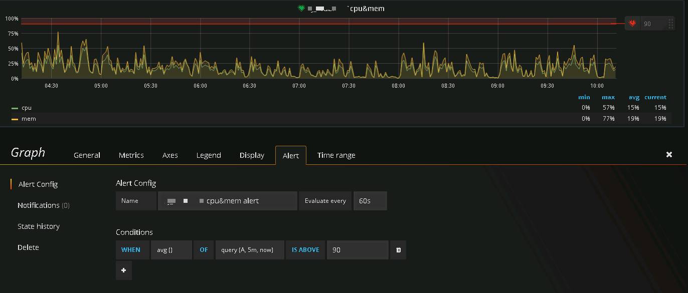
下图为目前集群Grafana监控界面,主要包含对集群主机CPU、内存配合Grafana的阈值预警功能:

 

主机内存和CPU使用率监控:

 

技术分享

 

通过规则配置,可配置相关监控规则,包含相关逻辑与时间跨度以及监控告警条件。目前,仅支持一种条件类型—— Query 。可以指定Query字母,时间跨度和聚合函数。字母指定你在Metrics tab里设置的聚合函数。Query的结果和聚合函数将会是一个单一的值,用于后面判断是否超过了阈值。

 

规则配置完成后可在报警列表里统一查看报表状态:

 

技术分享

 

三、实践案例

 

1、数据采集规划

 

目前采集数据主要来源于Hadoop的jmx监控,获取相关Cluster、Queue等Metrics信息以及部分Oracle日志信息,通过相关接口写入InfluxDB数据库,根据来源及日志信息从数据库层进行独立管理设计,以便后续维护。

 

2、InfluxDB数据库权限配置

 

InfluxDB自带权限控制,权限分别为:

  • ADMIN:所有者

  • READ :只读 (精确到库与表)

  • WRITE:只写 (精确到库与表)

  • ALL (READ 和 WRITE ) :读和写

 

鉴于源数据流,目前只会用到三个角色,对于这三个角色分工如下:

  • ADMIN:维护人员

  • READ:数据展示与后台查询(Grafana上设置的Influnxdb为只读)

  • WRITE:外部程序(插入数据至Influnxdb)

 

配置数据库权限需开启相关认证,操作如下:

vi /etc/InfluxDB/InfluxDB.conf

 

把 [http] 标签下的 auth-enabled 选项值改为 true

[http] 

enabled = true 

bind-address = ":8086" 

auth-enabled = true

log-enabled = true 

write-tracing = false 

pprof-enabled = false 

https-enabled = false 

https-certificate = "/etc/ssl/InfluxDB.pem"

 

3、Influnxdb和Grafana高可用配置

 

本次实践为了避免因主机通断而导致Influnxdb和Grafana服务无法使用的情况,所以在部署应用时用了2台虚拟机,2台虚拟机安装的服务如下:

 

主机

服务

Localhost-01

InfluxDB+Grafana

Localhost-02

InfluxDB+Grafana

 

在系统层方面又做了如下设置:

 

  • 主机域名设置

 

将两台主机设置为主备模式,共用同一个域名http://xxx.xxx.com

 

域名

主机

主备模式

http://xxx.xxx.com

Localhost-01

http://xxx.xxx.com

Localhost-02

 

  • 负载均衡设置

 

负载均衡设置即VIP主用与容灾端域名+端口与的Localhost-01~02主备节点域名+端口映射。大家都知道InfluxDB和Grafana端口如下图展示:

 

服务

端口

InfluxDB

8083

InfluxDB

8086

InfluxDB

8088

Grafana

3000

 

所以映射关系可设计成这样:

  • VIP:主用ip、容灾ip

  • VPORT:8083

  • 均衡算法:pi 32 rr

  • 健康检查:tcp

  • 实例IP及端口:

    Localhost-01的ip 8083

    Localhost-02的ip 8083

 

其它端口均按此设置,负载均衡设置完成后,这里不得不提Grafana配置,如果要做到可视化展示的高可用,那么Grafana配置数据源就必须采用域名+端口的方式:

 

技术分享

 

至此数据安全设置完毕。

 

4、Grafana界面配置

 

完成以上环境配置,根据相关需求进行Grafana界面配置以及监控配置,具体操作可以参照官网操作教程,这里不再赘述。

 

HDFS目录配额监控:

 

技术分享

 

HDFS空间使用率监控:

 

技术分享

基于InfluxDB+Grafana打造大数据监控利器--转

标签:table   空格   bic   包括   属性   xxx   igp   oss   tin   

原文地址:http://www.cnblogs.com/davidwang456/p/7795263.html

(0)
(0)
   
举报
评论 一句话评论(0
登录后才能评论!
© 2014 mamicode.com 版权所有  联系我们:gaon5@hotmail.com
迷上了代码!